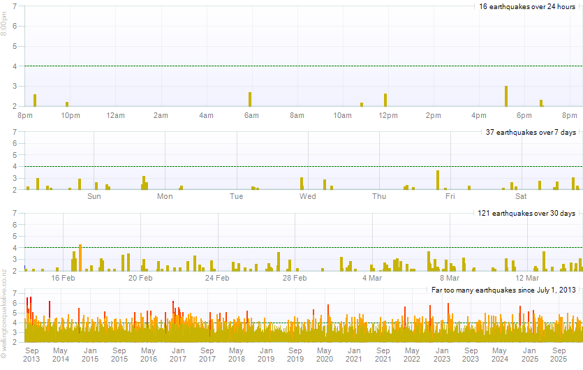
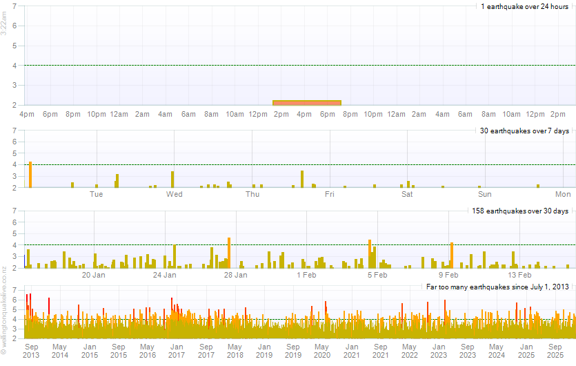
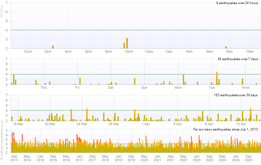
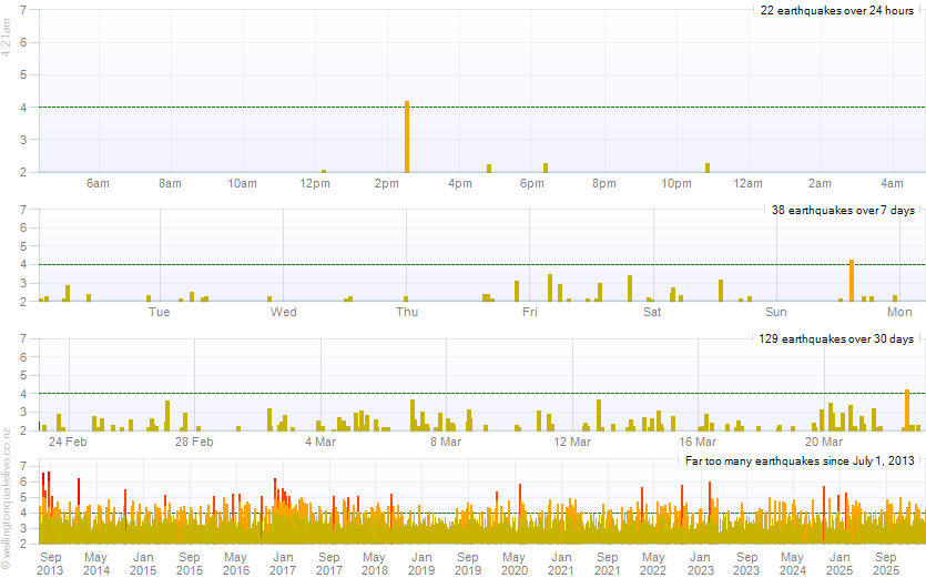
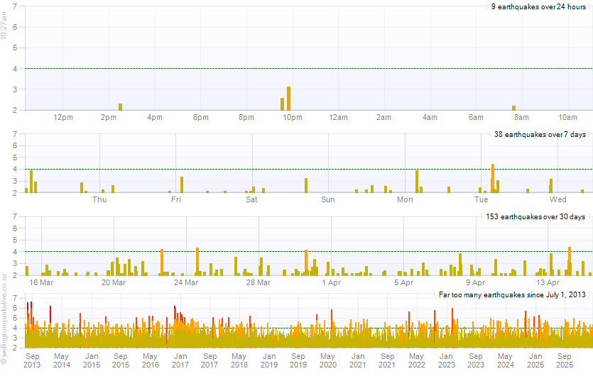
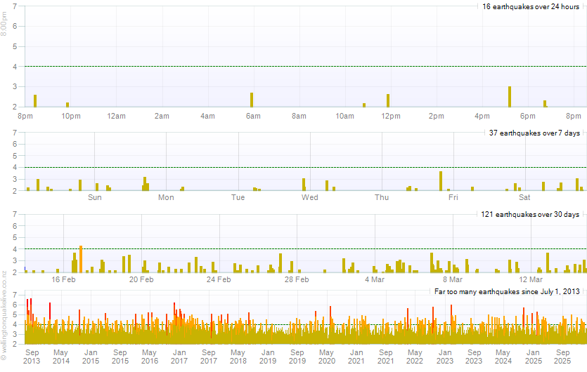
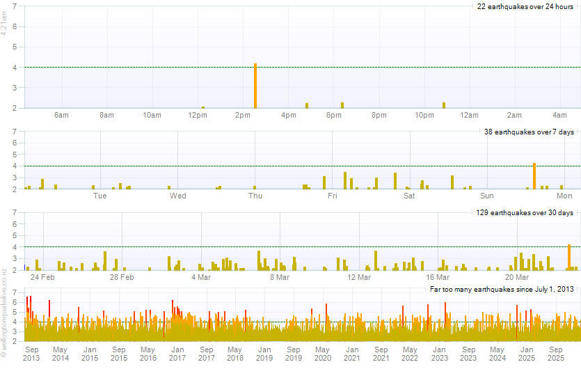
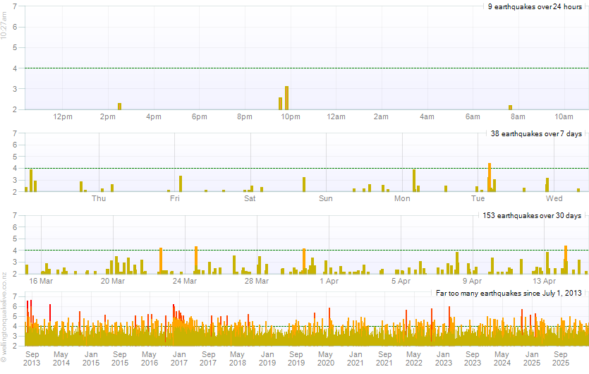
Chart Tool
Refresh Weekly Chart

div>
Refresh Home Page Chart

Refresh Energy Chart

Refresh Depth Chart

Refresh Users Online Chart